I'm the worst when it comes to doing laundry! I put clothes in the washer or dryer and I go about my day and completely forget about them. Then by the time I remember, the clothes in the washer have stuff growing out of them and the clothes in the dryer are filled with wrinkles.
In order to help myself stay on top of this simple chore that most children can do, I added some automation to my smart home setup that sends me alerts when the washer and dryer finish their cycles.
My smart home
My smart home is built on top of Home Assistant which I host in my house on a Ubuntu Linux Mini PC. Home Assistant is where I have all my devices and home automation set up.
Making my washer and dryer smart
To turn my washer and dryer into smart machines, I purchased two Kasa Energy Monitoring Smart Plugs. As the name suggests, these plugs monitor the energy consumption of whatever is plugged into them. So I figured that I could use these to watch the energy consumption of the washer and dryer, and perform some automations based on that information.
Automating with Home Assistant
Now that I have the smart plugs set up I can add the automations to Home Assistant that monitors the energy consumption of the washer and dryer and sends me alerts when they complete their cycles.
A couple helpers

Before I added the automations I added two helpers in Home Assistant to make things a little easier. The first helper I made was a Toggle helper for the dryer, so I can set it to either On or Off. The second helper I made was a Dropdown helper for the washer that I could use to set the washer status to Off, Wash, or Rinse & Spin.
Washer automations
Next I created three automations to update the status of the washer, and notify me when it finishes.
Start wash

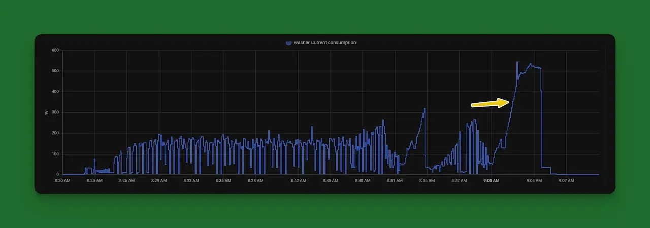
The first automation checks for an energy consumption above 2 Watts. Since my washer runs at about 0.2 Watts when it's not doing anything, and a minimum of about 4 Watts when it's on, I figured this was a safe number to watch for.
When the washer energy consumption rises above 2 Watts the washer helper that I created earlier gets set to Wash.
Rinse & Spin

Next I created an automation that sets the washer status to Rinse & Spin. This one took a bit more work figuring to know when the status should update. I looked at the consumption history and figured out that the Rinse cycle starts around ~350 Watts. This obviously will change depending on the load, but I figured this was close enough.

I decided to just group the Rinse and the Spin cycles into one status, rather than having separate statuses for each, because that's really as precise as I cared to be and I didn't really want to spend too much time figuring out when to make the switch from Rinse to Spin.
Wash cycle is complete

Lastly for the washer, I need to set the washer status to off when the cycle is complete and then send myself a notification. This was pretty straightforward because I just need to watch for the energy consumption to drop back down below 2 Watts. Once that happens I set the washer status to off and send myself a notification through the Home Assistant app.
Dryer automations
Now that the washer is smart I need to do the same thing to the dryer. The dryer is a little bit easier because I'm only tracking whether it's On or Off.
Dryer is drying
When the dryer starts consuming more than 15 Watts of energy I set the status of the dryer to On.

Drying is complete
Finally when the dryer is finished with it's cycle I set the dryer status to Off and I send myself a notification through Home Assistant.

Time to fold my clothes
Now that I have automations set up that keep me on track with my washing and drying, I just need to figure out a way to automate the folding!